- Solve real problems with our hands-on interface
- Progress from basic puts and calls to advanced strategies
Lesson 8 of 13
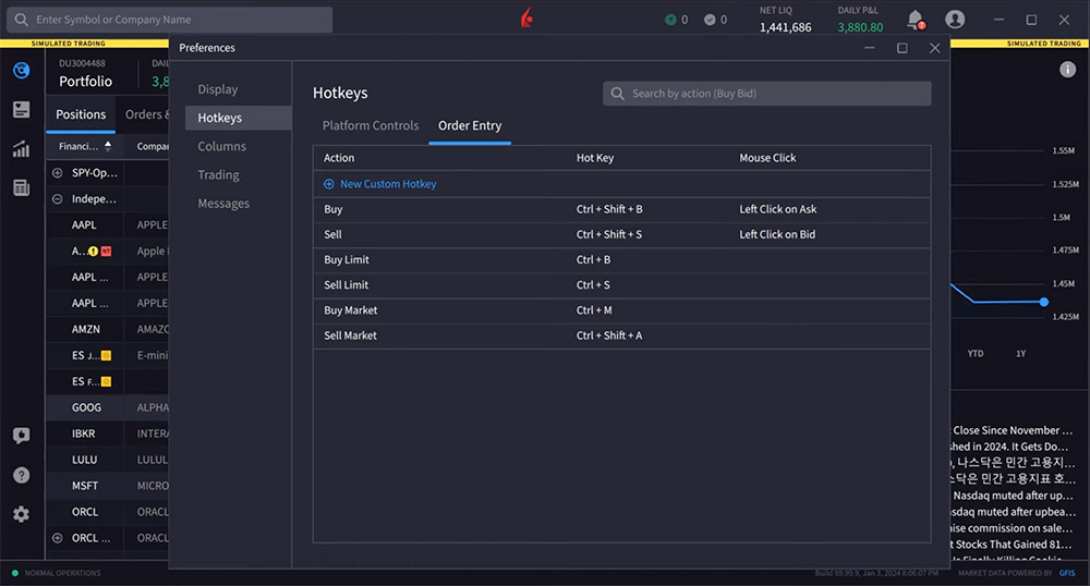
I tasti rapidi sono combinazioni di tasti o clic del mouse che possono aiutare gli utenti a semplificare azioni comuni in IBKR Desktop, come la creazione di un ordine limite di acquisto o l’eliminazione di una riga. Le combinazioni di tasti rapidi possono apparire come “CTRL + B” o “doppio clic”, per esempio.
Per visualizzare e creare tasti rapidi, apri le Impostazioni e seleziona Tasti rapidi. IBKR Desktop offre due categorie di tasti rapidi: i controlli della piattaforma e quelli relativi all’inserimento ordini.
I controlli della piattaforma forniscono tasti di selezione rapida per azioni come copia, incolla, elimina, aggiungi una riga sopra o sotto, minimizza o ingrandisci la finestra e persino “Mostra la descrizione del contratto”.

Ad esempio, l’utente potrebbe voler visualizzare rapidamente la descrizione del contratto di una società. Utilizzando il comando da tastiera “CTRL + D” quando si fa clic sulla riga di quello strumento, l’utente genera la descrizione del contratto.
Le scorciatoie per l’inserimento degli ordini attualmente consentono agli utenti di creare ordini limite e di mercato di acquisto e vendita.

Per esempio, posso usare “CTRL + B” per creare un ordine limite di acquisto. Qui selezioniamo uno strumento e proviamo questo tasto rapido. Osserviamo l’ordine mentre viene creato nel pannello dei prezzi sul lato destro. Inoltre, gli utenti possono creare tasti rapidi personalizzati per aumentare il numero di alternative per l’inserimento degli ordini.
In questo esempio l’utente creerà un tasto rapido con clic del mouse per creare rapidamente un ordine di acquisto al prezzo medio (Midprice) con una quantità predefinita di 300 azioni.
Accedi nuovamente ai tasti rapidi dalle Impostazioni e seleziona Tasti rapidi.
L’utente seleziona la scheda Inserimento ordini e fa clic su Nuova scelta rapida personalizzata per creare questo nuovo tasto rapido con clic del mouse.
La configurazione richiede all’utente di inserire informazioni di base nella seguente serie di campi. L’utente inizia assegnando un nome univoco all’istruzione. Una volta creato il tasto rapido, l’utente vedrà questo nome quando passa con il mouse sull’area impostata per il tasto rapido.

Per il tipo, l’utente seleziona clic del mouse e poi “doppio clic sinistro”. L’utente imposta la posizione sul prezzo di offerta (ask).
Lasciando l’azione come acquisto, l’utente imposta il tipo di ordine su MidPrice e seleziona il punto medio Bid/Ask come prezzo predefinito.
Successivamente, l’utente può definire la quantità di azioni e in questo caso seleziona 300, e determina la validità temporale dell’ordine (time in force) come GTC (Good Till Cancelled). Il tasto rapido viene salvato cliccando sul pulsante “Salva” nella finestra di dialogo.
Quando l’utente passa con il mouse sul prezzo di offerta “ask”, possiamo notare i comandi dei tasti rapidi disponibili. E con un doppio clic, l’utente crea l’ordine nel pannello dei prezzi sul lato destro.

Se necessario, gli utenti potranno sempre fare delle modifiche prima di inviare l’ordine.
I tasti rapidi sono stati pensati proprio per rendere la tua esperienza di trading piূù veloce. Ci auguriamo che l’uso e la creazione di tasti di scelta rapida ti siano utili.
Risorse
The analysis in this material is provided for information only and is not and should not be construed as an offer to sell or the solicitation of an offer to buy any security. To the extent that this material discusses general market activity, industry or sector trends or other broad-based economic or political conditions, it should not be construed as research or investment advice. To the extent that it includes references to specific securities, commodities, currencies, or other instruments, those references do not constitute a recommendation by IBKR to buy, sell or hold such investments. This material does not and is not intended to take into account the particular financial conditions, investment objectives or requirements of individual customers. Before acting on this material, you should consider whether it is suitable for your particular circumstances and, as necessary, seek professional advice.
The views and opinions expressed herein are those of the author and do not necessarily reflect the views of Interactive Brokers, its affiliates, or its employees.
L'analisi contenuta in questo materiale è fornita a titolo puramente informativo; pertanto, non è e non deve essere interpretata come un'offerta di vendita o la sollecitazione di un'offerta di acquisto di qualsiasi titolo. Nella misura in cui questo materiale discute l'attività generale del mercato, le tendenze del settore o dell'industria o altre condizioni economiche o politiche di ampia portata, non deve essere interpretato come una ricerca o un consiglio di investimento. Nella misura in cui include riferimenti a specifici titoli, materie prime, valute o altri strumenti, tali riferimenti non costituiscono una raccomandazione da parte di IBKR ad acquistare, vendere o detenere tali investimenti. Questo materiale non tiene e non intende tenere conto delle particolari condizioni finanziarie, degli obiettivi di investimento o dei requisiti dei singoli clienti. Prima di agire in base a questo materiale, è necessario valutare se è adatto alla propria situazione particolare e, se necessario, richiedere una consulenza professionale. Le opinioni e i pareri espressi nel presente documento sono quelli dell'autore e non riflettono necessariamente le opinioni di Interactive Brokers, delle sue affiliate o dei suoi dipendenti.
I simboli di strumenti finanziari vengono mostrati a fini esclusivamente illustrativi e non costituiscono in alcun modo un tipo di raccomandazione circa uno specifico investimento o strategia d’investimento.
Join The Conversation
For specific platform feedback and suggestions, please submit it directly to our team using these instructions.
If you have an account-specific question or concern, please reach out to Client Services.
We encourage you to look through our FAQs before posting. Your question may already be covered!